核心技术-稀土超磁分离技术
概述
ZX系列稀土超磁分离技术是我公司根据国内外先进经验研制开发的一种先进污水处理技术。该技术能够较高效去除水中的高浓度悬浮物、总磷、氨氮、COD等,同时具有占地小、投资少、运行成本低、处理量大、污泥有效利用等特点。技术原理
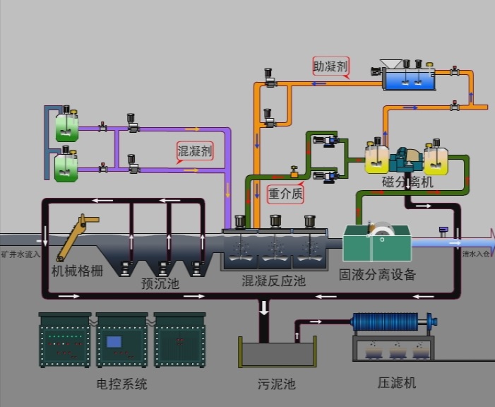
废水处理过程是首先通过向废水中投加磁种和混凝剂(PAC和PAM),使废水中悬浮物在3分钟内形成以磁种为载体的 “微絮团”。之后进入稀土超磁分离设备进行固液分离净化,出水水质可达到SS<10-20mg/L。分离出的污泥由磁鼓对磁种进行吸附回收,回收的磁种循环使用;污泥排入污泥池,再进行压滤脱水处理。
稀土超磁分离设备是由一组强磁力稀土磁盘打捞分离机械组成。流体中所含的磁性“微絮团”受到强磁场力的作用,吸附在磁盘盘面上,随着磁盘的转动,逐渐从水体中分离出来。
稀土超磁分离技术解决了传统工艺占地面积大的难题,同时该技术运行成本低,自动化程度高,在高悬浮物废水的处理中可广泛应用。
技术特点:
1.技术成熟稳定:该污水处理设备采用稀土磁钢构造分离磁场,聚磁能力强、处理量大、性能稳定可靠。
2.磁分离时间短:因采用稀土磁钢,磁盘表面产生磁力是重力的600倍以上,能快速吸附水中悬浮物,实际分离过程仅需10秒左右。
3.占地面积小,处理量大:处理过程分离时间短,相应设备占地小,占地仅相当于传统工艺的30%。
4.运行成本低:磁盘采用稀土永磁材料,产生磁力不需要电耗,同时磁盘转速很慢,主辅电机总功率1.35Kw。整套设备电耗低。
5.自动化程度高:全套设备采用全自动化控制,操作人员可在就地控制柜上启动或停止设备运行。
| 型号 | 处理水量m3/h | 盘数/个 | 机重/Kg | 长度/mm | 高度/mm |
| ZX-80-4 | 50-100 | 4 | 720 | 2000 | 1050 |
| ZX-80-6 | 100-200 | 6 | 960 | 2100 | 1050 |
| ZX-10-4 | 200-300 | 4 | 1100 | 2300 | 1250 |
| ZX-10-6 | 400-500 | 6 | 1500 | 2300 | 1250 |
| ZX-12-8 | 600-700 | 8 | 1800 | 2700 | 1460 |
| ZX-12-10 | 700-850 | 10 | 2100 | 2700 | 1460 |
| ZX-15-12 | 1000-1200 | 12 | 3200 | 3050 | 1760 |
| ZX-15-14 | 1200-1400 | 14 | 3600 | 3050 | 1760 |
| ZX-20-12 | 1500-1800 | 12 | 2800 | 3150 | 2260 |
| ZX-20-14 | 2000-4000 | 14 | 4200 | 3150 | 2260 |
稀土超磁分离技术应用在某生活污水处理厂一级强化处理段运行效果:
| 项目 | 进水/mg/L | 出水/mg/L | 去除率/% |
| BOD5 | 299 | 113 | 61 |
| CODCr | 652 | 239 | 63 |
| SS(悬浮物) | 270 | 25 | 91 |
| TP(总磷) | 6.75 | 0.55 | 92 |
神华宁煤集团羊场湾煤矿

图1煤矿磁分离水处理系统出水

图2 磁分离工艺流程图

图3 煤矿井下磁分离水处理全貌

图4 某钢厂稀土超磁分离设备

图5 煤矿地面超磁分离水处理设备

图6 专利证书(磁力混凝及分离处理矿井水装置)

图7 专利证书(移动式应急箱体磁分离一体化设备)
